关键词范围:覆盖6大站点全量ABA关键词;
更新频率:数据每小时更新,排名及流量趋势图支持近 30 天与ASIN全生命周期切换。(排名更新频率按ABA排名区分,美国站前30万名ABA词每小时更新排名变化,200万名以内最多间隔8小时更新排名变化;欧洲站点前6万名ABA词每小时更新排名变化,其他ABA词最多间隔6小时更新排名变化)
使用流程
1️⃣ 输入ASIN,开始查询
支持直接粘贴单个 ASIN 查询;

查询结果展示该 ASIN 在近 30 天内,出现在前台搜索结果前300名的所有关键词及其贡献流量占比;

2️⃣ 查看变体数据与流量占比
变体ASIN列表:展示所有子体ASIN及其流量词数量,点击可切换反查该子体关键词;

ASIN趋势图:融合了流量、价格、BSR 等维度变化,帮助判断该产品流量趋势及价格影响。

3️⃣ 高频词拆解(找根词)
系统自动将关键词拆解成单词,统计出现频率;

可利用查询条件,筛选符合标准的词。

可根据出现频率定位高热度根词,点击词根,快速筛选包含词。

4️⃣关键词趋势
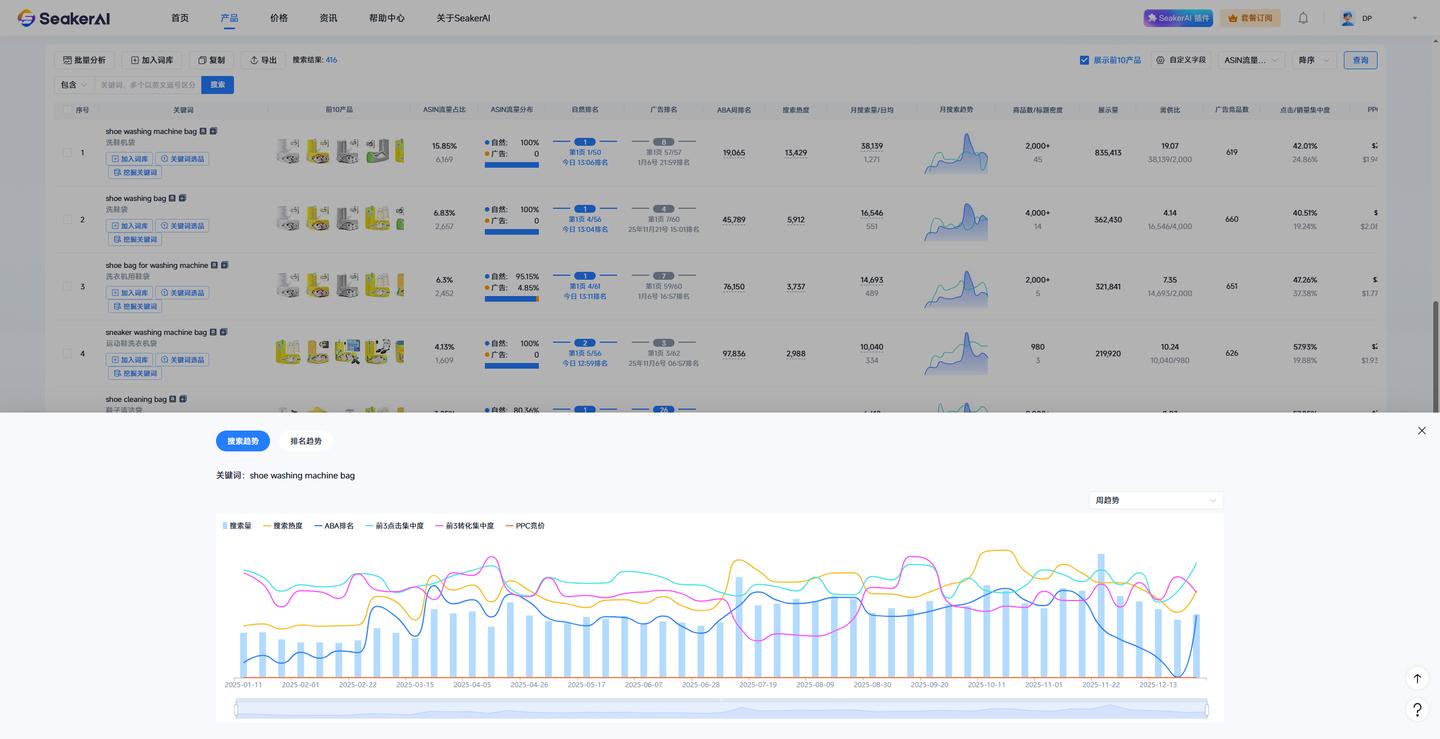
点击关键词ABA周排名、搜索热度、搜索量,可查看历史搜索趋势,支持切换周排名及月排名。


点击ASIN排名信息,可查看该ASIN在该搜索词结果页的历史排名趋势。


如您希望分析多个ASIN的关键词,可使用【拓展流量词】功能进行批量关键词反查,大幅提升选词效率。拓展流量词介绍:SeakerAI数海云擎_亚马逊AI选品_AI广告_亚马逊ERP_提亚马逊销量,用SeakerAI
SeakerAI免费体验↓
SeakerAI数海云擎_亚马逊AI选品_AI广告_亚马逊ERP_提亚马逊销量,用SeakerAI
免责声明:由于无法甄别是否为投稿用户创作以及文章的准确性,本站尊重并保护知识产权,根据《信息网络传播权保护条例》,如我们转载的作品侵犯了您的权利,请您通知我们,请将本侵权页面网址发送邮件到qingge@88.com,深感抱歉,我们会做删除处理。
